功能:
Acrelcloud-6800智慧消防云平臺基于物聯網、大數據、云計算等現代信息技術,將分散的火災自動報警設備、電氣火災監控設備、煙感探測器、消防水滅火系統、氣體滅火系統、消火栓防火門系統、應急照明和疏散指示系統、消防設備電源監控系統等設備聯網,對這些設備的狀態進行動態感知、智能識別、主動預警、應急報警,通過云平臺進行數據分析、挖掘和趨勢分析,實現消防安全隱患識別、早期火災預警、應急聯動、落實多元責任監管,實現了無人化值守智慧消防,實現智慧消防“自動化”、“智能化”、“系統化”、切實保障人民的生命和財產安全。
應用場合:
■ 文教衛生
■ 金融電信
■ 高層公寓
■ 賓館飯店
■ 商業商廈
■ 博覽展覽館
■ 機場、車站、碼頭候客廳
■ 工礦企業
首頁
主要展示的內容有:項目概況、設備狀態、探測器分類、設備報警信息、報警分類、報警統計、設備臺賬信息等。其中百度地圖可以選配成3D建筑模型。
消防子系統
智慧消防管理云平臺包含了智慧用電子系統、防排煙子系統、消防水子系統、消防設備電源子系統、防火門子系統、應急照明和疏散指示子系統、消防設備管理子系統和視頻監控子系統等。
智慧用電子系統可以接入電氣火災、故障電弧、電氣火災主機、滅弧式保護器探測器和無線測溫探測器等。點擊智慧用電子系統進入智慧用電監控頁面,點擊第一級顯示整個項目的基礎信息和該項目下的所有探測器的信息,點擊末級節點顯示具體探測器的監控頁面。
消防水子系統實時的監控消防水管網的壓力、液位、是否漏水,以及開蓋等事件,當消防水壓不夠,管網漏水時,系統也能實時地發出警報,能讓相關人員及時維修維護,保障消防安全。
消防設備電源子系統實時監控消防系統各個部件(如消防報警主機、樓層顯示器、水泵、噴淋泵、電梯等)的電源工作狀態,確保消防設備供電正常,并對各個部件電源產生的過壓、欠壓、過流、短路、斷路等故障報警提示。可長期記錄電壓電流運行參數,自動對消防電源一段時間的運行狀態進行分析,對可能產出問題的隱患進行警示。
防火門子系統通過與門禁報警、視頻識別的關聯,實時監控消防通道、安全出口、生命通道防火門的開閉及消防通道堆放物情況,實現緊急情況下的開閉控制等功能。確保防火門常閉、不上鎖狀態及保障火警救援是消防生命通道的暢通等,保障安全的生活、工作環境。
應急照明與疏散指示子系統可實現對各個應急燈具的實時監控和控制,當發生火災時,可準確的給出安全的疏散路徑指示,智能打開消防應急指示燈的指示方向及應急照明燈,幫助建筑內的人群選擇逃生疏散路線,指引安全逃生方向。
視頻監控子系統數據中心收到感應端各子系統報警信息后,可調出報警位置關聯的監控攝像頭圖像,查看報警現場視頻輔助進行火情確認。實現火災報警子系統、消防水子系統、電氣火災子系統、防排煙子系統、消防設備電源子系統、防火門子系統和視頻監控子系統的有機結合,實現了報警點和監控點的聯動。
消防設備管理子系統能夠將每個建筑、項目節點的所有消防設備和資產納入管理,對一些消防栓、滅火器、噴淋和消防 大隊地址等著重標注,日常的巡檢和維護都需要納入計劃,在緊急情況下,會聯動GIS調度子系統進行調度。
隱患管理
隱患管理功能包括了隱患查詢、隱患派發、隱患處理和隱患分析四個模塊??梢圆榭吹卿浻脩粝碌乃许椖康碾[患信息,并進行派發和處理操作,且對所有隱患進行統計分析。
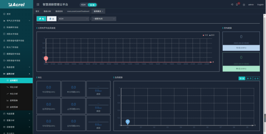
能耗分析
能耗分析功能包括了能耗概況、能耗同比、能耗環比、能耗報表和能耗預測等五個模塊??梢圆榭吹卿浻脩粝碌乃许椖?的能耗統計、同環比和報表,且按日、周、月等維度進行能耗預測分析。
手機APP
APP支持Android、iOS操作系統,方便用戶查看電氣火災、防排煙、消防水、消防設備電源、防火門、消防設備管理、視頻 監控、火災報警等子系統的實時監控數據、報警信息、能耗統計等。
用戶自建平臺,可建在用戶數據中心或監控中心等,硬件客戶可以參照我方推薦系統設備配置參數采購或者申請阿里云服務 器。安科瑞指導客戶完成平臺的建設和運管隊伍的培訓,如果客戶沒有技術力量維護,也可以選擇由安科瑞有償維護。
成本要求嚴格的,可選擇托管在安科瑞平臺,客戶可管理自己的數據,不可獲取其他客戶數據。